Why Loss Tracker ?
เรามุ่งมั่นที่จะยกระดับ เสถียรภาพของไลน์การผลิต และบรรลุ Target OR (Operation Ratio) 90% โดยเร่งความเร็วในการทำ Kaizen ให้มากขึ้นกว่าเดิม เพื่อการปรับปรุงที่รวดเร็วและมีประสิทธิภาพ
การใช้วิธีการแบบเก่า
(การจับเวลาและบันทึกปัญหาโดย Line Leader)
- ปัญหาเกิดซ้ำ ไม่สามารถแก้ไขที่ต้นตอได้อย่างยั่งยืน
- มองเห็นไม่ครบ พลาด ปัญหาที่ซ่อนอยู่ และเหตุการณ์ในกะกลางคืน
- ขาดความเข้าใจร่วม ข้อมูลไม่ชัดเจน ทำให้หน่วยงานสนับสนุน ไม่เข้าใจสภาพปัญหา ที่แท้จริง
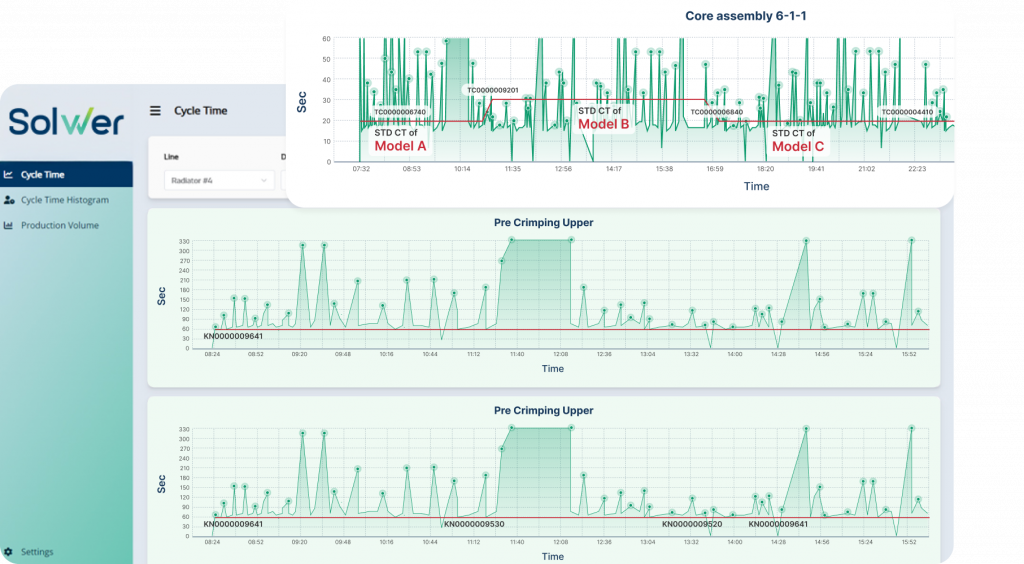
ยกระดับ KAIZEN ด้วย Loss Tracker
วิเคราะห์ปัญหาและพัฒนาอย่างมีประสิทธิภาพ
- แสดงสิ่งผิดปกติ ชี้จุดที่ต้องแก้ไขได้ทันที
- เปิดเผยปัญหาที่ซ่อนอยู่ อธิบายจุดที่ Unclearหรือสาเหตุที่มองไม่เห็น
- สร้างความเข้าใจร่วม ทำให้ทุกคนเข้าใจปัญหา และขับเคลื่อน PDCAได้อย่างรวดเร็ว
